| 回转式空气预热器的漏风控制历来受到空气预热器的设计和运行人员的重视,近年来新的密封结构不断出现,为电厂的节能减排做出了一定的贡献。空气预热器的漏风率指标不断刷新,目前国内新投运机组的预热器漏风率普遍降低到6%以下,一些机组甚至达到了4%以下的国际领先水平。采用不同的漏风控制手段,虽然目标都是降低漏风率,但其在设备配置、运行、维护等方面的投入是不同的。一些手段虽然能使漏风率明显下降,但所配套的设备又增加了新的能耗,其综合节能效果值得商榷。
一、控制漏风的原理
预热器的漏风产生原因有两种:直接漏风,携带漏风。
1直接漏风
由于烟空气压差引起的漏风叫直接漏风,发生在惰性区密封间隙处。根据漏风部位,直接漏风分热端和冷端径向漏风、轴向漏风、热端和冷端中心筒漏风,热端和冷端旁路漏风。
计算公式为:
Ld=K·A·(ρ·ΔP/Z)0.5
式中,K为阻力系数,A为漏风通道截面积,ρ为各产生漏风部位的实际空气密度,ΔP为泄漏缝隙两侧的压力差,Z为密封道数。
根据公式可以看出,通过减小漏风通道截面积A、减小泄漏缝隙两侧的压力差ΔP、增加密封道数Z的方法可降低直接漏风。
2携带漏风
转子转动会将积存在预热器转子内部的空气和烟气随转动携带到下一分仓,其中携带的空气,通常称为携带漏风。
计算公式为:
Le=n·V·ρavg
式中,n为转子转速,V为转子内部空腔空间,ρavg为转子内部空气平均密度。
根据公式可以看出,通过减小转子转速n、减小转子内部空腔空间V的方法可降低携带漏风。
二、减小漏风的措施
1多道密封
采用多道密封减小漏风的形式原理在于降低直接漏风压差。双道密封即属于这种方式。
双道密封设计的转子密封板,覆盖了两个完整的转子格仓,密封区始终存在两道密封,因此漏风压差只有传统设计单道密封的一半。
在此基础上目前又发展出了三道密封技术,即进一步缩小转子格仓大小,如转子采用48个甚至更多仓格,使得密封板可以覆盖3个转子仓格,保证密封区始终有三道密封,进一步降低漏风压力差。
考虑不增加空气阻力需要,一般只在空气和烟气之间的密封区采用三道密封。多道密封结构如图1所示。
 因为直接漏风和密封道数的平方根成反比,收益为从单道改到双道最明显,可将直接漏风降低约 (10.5-(1/2 )0.5)/ 10.5*100% = 29%;
三道密封能在双道密封的基础上再降低漏风率约((1/2 )0.5-(1/3 )0.5)/ (1/2 )0.5*100% = 18%。
由于预热器的漏风率中80%左右为由烟空气压差引起的直接漏风。如原漏风率为10%,双道密封可以降低总漏风率 (10% * 80%)* 29% = 2.32%. 漏风率从10%降到7.68%;三道密封可以降低总漏风率 (7.68% * 80%)* 18% = 1.10%. 漏风率能降到6.58%;
以60万机组双道密封漏风率6%为例,采用三道密封比双道密封降低0.5%的漏风率,可使一次风机、二次风机和引风机总的电流每台炉约降低5A左右,按6kV,3相计算,降低电耗52kw,每年按投运7000h计,电价按0.32元/度计,节电费用11.6万元。一个大修期内(5年),节电费用58万元。
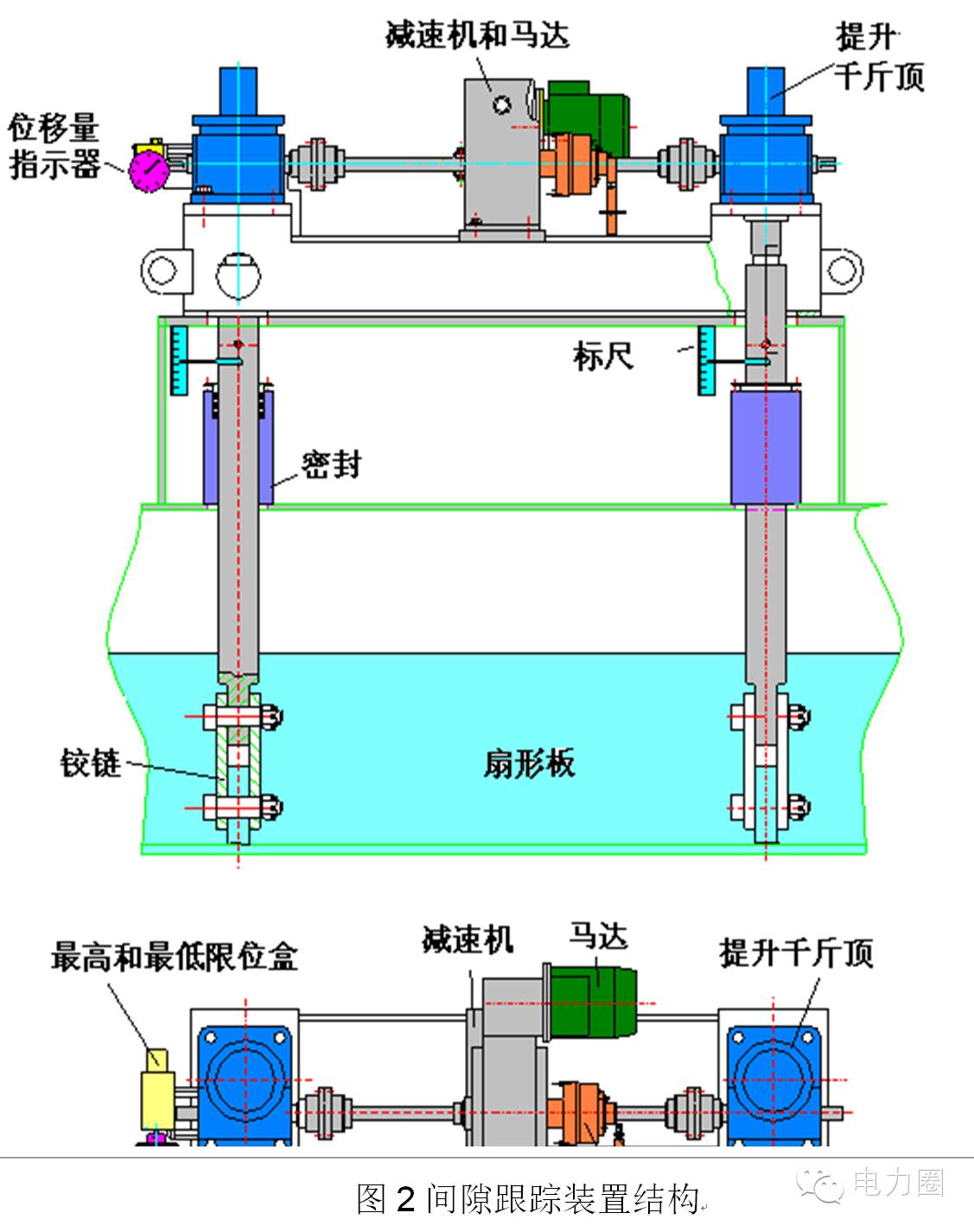
2间隙跟踪装置
采用间隙跟踪装置减小漏风的形式原理在于减少漏风通道截面积。对直径12米以上的预热器,转子蘑菇型变形幅度很大,热端径向漏风占总漏风的一半以上,采用热端不可调设计是不合理的。
如一百万机组,转子变形达55mm,不采用扇形板间隙跟踪装置,热端径向漏风将超过直接漏风的一半。
新型LCS采用了提升装置和扇形板采用铰接避免机械设备损坏、采用带机械放大器的接触式传感器来降低事故损坏率,上锅早就淘汰了不可靠的电涡流传感器,还新开发了采用烟气温度信号来控制扇形板位置的新型系统(没有传感器),已有5年以上连续使用业绩。目前本公司在近300台60万以上机组上使用LCS,投运率达95%以上。间隙跟踪装置结构如所示。
 通常30万机组配备间隙跟踪装置仅降低0.8%~1%的漏风率;60万机组配备间隙跟踪装置可降低1.5%~2%的漏风率;100万机组配备间隙跟踪装置能降低2%~2.5%的漏风率。
对60万机组,以降低2.5%漏风率计算,可以使风机电流合计下降25A(6kV电机)左右,3相计算,降低电耗260kw,按照年运行7000h计算,可以年节约耗电182万kwh,按照电价0.32元/kwh计算,每台机组年节约发电成本58万元。一个大修期内(5年),节电费用290万元。因此具有非常明显的经济性。
3焊接静密封
对可调设计密封板机构,密封板两侧的静密封设置为两片钢板滑移模式,存在的间隙势必造成一定的漏风。如放弃采用可调密封板设计方案(在小型预热器上使用较多)直接将扇形板侧面焊接到预热器壳体上,或在密封板和预热器壳体之间设置波纹节(用于大型预热器,密封板板仍然可以保留在运行阶段调节功能),则能够完全消除这部分漏风。
由于没有静密封漏风,不需要经常检修密封板。当长期运行(一个大修期后)使密封片发生磨损或更换密封片时,扇形板内部的调节螺栓可保证迅速调节扇形板水平度,而不需要调动所有密封片,大大加快检修进程。
通过将预热器的静密封采用完全焊接结构来实现(密封板不可调),能将预热器的漏风率指标稳定到在整过密封片使用寿命周期内,漏风率上升不超过2个百分点。保持预热器的漏风稳定是该技术的又一特点。 |